Interní nástroj Independency • přístup pro klienty a partnery

Jedno prostředí.
Plná kontrola výkonu
a vývoje.

ClientDeck (BETA) je naše řídicí centrum pro výkonové kampaně a rozhodování. V reálném čase sledujeme rozpočty, konverze a leady z Google Ads, Meta, Skliku, Bingu… a klidně i z vašeho CRM. Pokud něco chybí, doprogramujeme to – nové metriky, nové přehledy, nové integrace.

10+ let zkušeností se správou PPC
300M+ Kč spravovaných rozpočtů celkem
1 platforma místo 4+ rozhraní
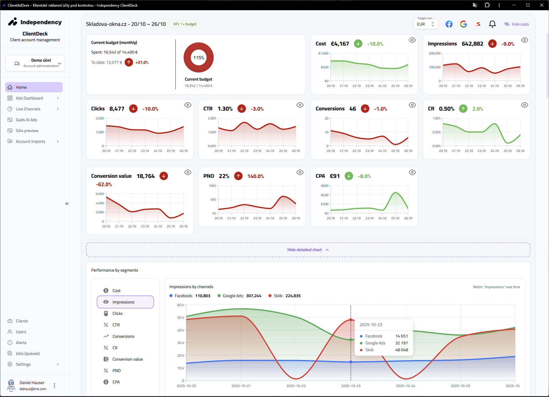
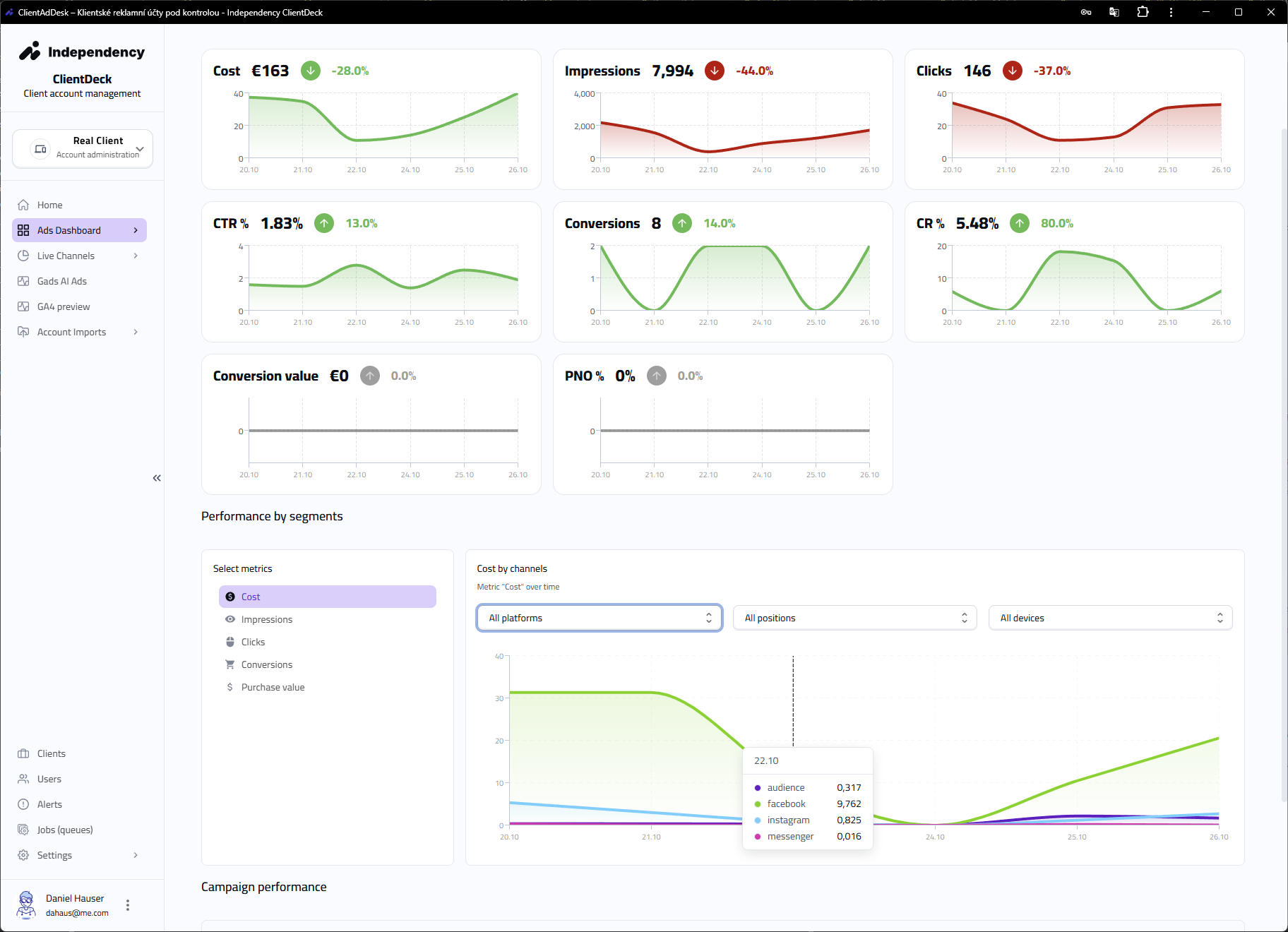
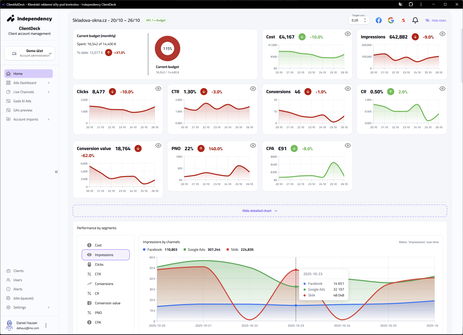
ClientDeck dashboard – sjednocený přehled rozpočtů, KPI a výkonu kampaní
Virtuální klient
VIRTUAL CLIENT +12%
PNO • CPA • Rozpočet ✅
Pacing rozpočtů
Overspend hlášen • Lost Revenue minimalizován
-16% náklady / 7 dní
AI Audit účtu
Nejhorší segment: CTR klesá
Doporučení: nové kreativy, úprava bidding strategie
Alerty klienta
Lead price ↑ 28%
Konverze ↓ 14%
Akce nutná

Proč ClientDeck vznikl

Firmy mají příliš mnoho platforem, tabulek a výmluv. My jsme chtěli jeden nástroj, kde vidíme: kolik utrácíme, jaký je reálný výsledek, co se změnilo – a jestli to dává smysl pro obchod.

Virtuální klienti

Všechny účty, jeden přehled

Spojíme Google Ads, Meta, Sklik, Bing (a další) do „virtuálního klienta“. Sledujeme výkonnost celé značky napříč účty a zeměmi bez přepínání rozhraní.

Kontrola peněz

Pacing rozpočtů

Denní vývoj spendu, Lost IS, Lost Revenue, overspend / underspend. Žádná panika poslední týden v měsíci – víme to dřív.

Upozornění

Hlídání KPI v reálném čase

Sledujeme klíčové metriky (CPA, PNO, rozpočet, konverze). Když se děje problém, rozsvítí se alert – a víme přesně kde.

AI

Audit + doporučení

AI rozebere účty, bidding, kreativy a cílení. Sepíše jasné kroky, jak zlepšit návratnost. Mluví řečí managementu, ne jen „CTR je nízké“.

Podívejte se dovnitř

Klikněte vlevo – vpravo uvidíte reálný náhled z aplikace ClientDeck.

Ikona řídicího panelu klienta

Řídicí přehled klienta

Rozpočty, CPA, PNO, konverze, trend. Všechno na jedné obrazovce.
Ikona automatického alertu

Automatické alerty

Pokles výkonu, dražší leady, únava reklam. Víme, kde to hoří.
Ikona pacingu rozpočtu

Performance Pacing

Denní pacing rozpočtů, Lost IS, Lost Revenue. Žádný propal.
Ikona živých dat kanálů

Živá data z kanálů

Google, Meta, Sklik – tabulky, náhled reklam, signály únavy.
Ikona pro signály výkonu

Výkonové signály

Každý den vyhodnocujeme trend nákladů, konverzí a návratnosti. Když se něco utrhne, víme o tom a zasáhneme včas.
Souhrnný přehled ClientDeck – rozpočty, KPI, trend výkonu
Ukázka z aplikace ClientDeck (BETA)

Co ClientDeck skutečně dělá

Nejsou to jen grafy. Je to provozní nástroj. Pomáhá nám řídit rozpočty, hlídat výkon a vysvětlovat klientovi, co se stalo – bez kouřové clony.

Virtuální klienti

Jeden klient = všechny účty

Pro každého klienta nebo značku vytvoříme „virtuálního klienta“. Spojí Google Ads, Meta, Sklik, Bing… a sleduje je jako jeden business. Každý virtuální klient má vlastní KPI, rozpočet, měnu, alerty a reporting.

Vývoj KPI virtuálního klienta v čase – PNO, CPA, rozpočet
Alerty & hlídání KPI

Vidíme výkyvy dřív než ostatní

Pokles konverzí? Skokově dražší leady? Přepálený budget kampaně? ClientDeck hlídá klíčové metriky za posledních X dní a okamžitě zvedne ruku. Upozornění jsou navázaná na KPI, ne jen na kliky.

Upozornění a nastavení alertů výkonu kampaní a leadů
Performance Pacers

Rozpočet pod kontrolou

Heatmapa pacingu ukáže, kde kampaně utrácejí moc rychle nebo moc pomalu. Sledujeme Lost IS, Lost Revenue a ztracené konverze. Žádné drama na konci měsíce – peníze se hlídají průběžně.

Budget Pacer – řízení útraty kampaní po dnech
Leady & obchod

Neřešíme klik. Řešíme výsledek.

Sledujeme leady napříč kampaněmi, vyhodnocujeme kvalitu a cenu za výhru. Napojení na CRM nebo Google Sheets → klient vidí reálný dopad na obchod, ne jen CTR.

Atribuce leadů, cena za výhru a kvalita leadů
AI Audit

Audit účtu během minut

AI analyzuje účty: bidding, rozpočty, zařízení, čas dne, kreativy. Sepíše shrnutí, najde slabá místa a doporučí konkrétní kroky v jazyce, kterému rozumí management.

AI audit účtu Google Ads – doporučení optimalizace
AI Kreativy

Návrhy reklam z výkonu

U Meta reklam dokážeme z výkonu vyčíst únavu kreativy, rovnou otevřít generátor a navrhnout nové texty + vizuál. Experimentální, ale už použitelné jako podklad pro grafika.

Generování nových reklam pomocí AI na základě výkonu

Integrace & vývoj na míru

ClientDeck není uzavřený SaaS. Je to platforma, kterou rozšiřujeme podle toho, co váš byznys opravdu potřebuje. Napojíme CRM, ERP, objednávkové systémy, marketingové kanály, marketplace data… pokud má platforma slušné API, připojíme ji.

Firemní data

CRM / Sheets / ERP

Připojíme vaše CRM, Google Sheets nebo interní databáze. Spojíme náklady z kampaní s hodnotou reálných objednávek a leadů.

Nové kanály

TikTok, Klarna, Heureka, PriceRunner…

Vyvíjíme integrace podle potřeby. E-commerce porovnávače, marketplace reporty, nebo specifické lead zdroje. Vznikají nové moduly, ne kompromisy.

Vlastní dashboardy

Speciální přehledy vedení

Každý klient může mít vlastní dashboard. Sledujeme přesně to, co je důležité pro rozhodnutí (např. cena za výhru obchodního případu, ne jen CPC). Potřebujete jinou metriku? Doprogramujeme.

Chci, aby to hlídalo i moje kampaně

Klienti, kterým spravujeme kampaně alespoň 10 hodin měsíčně, dostávají přístup do ClientDeck automaticky. Žádné .xlsx reporty e-mailem – vidíte všechno živě v našem rozhraní.
Díky automatizaci a dohledu v reálném čase šetříme čas, držíme výkon a snižujeme náklady na správu.

Správa PPC • Audit účtu • Implementace nástroje

Vyplňte poptávku. Ozveme se a probereme, jestli dává smysl okamžitě zapojit ClientDeck, začít auditem, nebo jít rovnou do správy kampaní.

Google • Meta • Sklik • (Bing a TikTok v přípravě)

Praxe 10+ let

Spravujeme rozpočty v desítkách milionů měsíčně. Umíme e-commerce i lead gen. Není to hračka, je to provoz.

AI jako asistent, ne jako kouzlo

Audit účtů, návrhy optimalizací, návrhy kreativ. Co dává výsledek, to nasadíme. Co je hype, zůstává v labu.

Pipeline vývoje

Meta/Sklik pacery, alerty do e-mailu/Slacku, LinkedIn Ads, lepší atribuce z CRM. Nástroj se vyvíjí neustále.

Přístup do BETA verze (omezená kapacita)

ClientDeck je interní nástroj Independency. Primárně ho používáme při správě kampaní pro naše klienty.
Pokud chcete přístup i bez správy, vyplňte krátký formulář a ozveme se, jestli do toho dává smysl jít teď hned.

Odesláním souhlasíte se zpracováním údajů za účelem kontaktování. Přístup do bety není nárokový.
Raději nejdřív správa PPC

Pro investory a produktové partnery

ClientDeck není čistě agenturní dashboard. Je to rozšiřitelná platforma řízení rozpočtů, výkonu a obchodních výsledků. Chceme ji dál škálovat na další trhy, kanály a vertikály.

Potenciál růstu

Škálovatelná architektura

Pacing rozpočtů, alerty, AI audit a lead atribuce jsou unikátní kombinace. Platformu stavíme jako exportovatelnou – nejen pro ČR.

Partnerství

Vývoj & distribuce

Otevíráme prostor pro partnery se zkušeností v marketingu, softwaru nebo datech, kteří chtějí stavět další moduly (např. LinkedIn Ads, marketplace data, produktové feedy).

Další krok

Setkejme se

Rádi představíme roadmapu, technologii a reálné výstupy z klientských účtů. Pokud chcete být součástí rozvoje ClientDeck, ozvěte se.

Domluvit schůzku

Rezervujte si schůzku

Potřebujete audit, správu PPC nebo zvažujete investici do ClientDeck? Vyberte si termín – my si na vás vyhradíme čas a pošleme potvrzení do e-mailu.

Vyberte datum

Měsíc YYYY

Délka schůzky

30 min
60 min

Vyberte čas

Raději napsat zprávu?